Enterprise
Automation
A comprehensive portfolio demonstrating scalable Infrastructure as Code, automated pipelines, and full-stack observability.
Technology Stack
Terraform
IaC & State Management
Ansible
Configuration Management
GitHub Actions
CI/CD Pipelines
AWS
Cloud Infrastructure
Docker
Containerization
Prometheus
Metrics Collection
Grafana
Visualization
Next.js
Frontend Framework
Infrastructure
Secure VPC Architecture
We create a custom Virtual Private Cloud (VPC) from scratch. This ensures total isolation and control over the network environment.
- Three Dedicated EC2 InstancesFrontend, Backend, and Monitoring servers are isolated.
- Remote State LockingS3 + DynamoDB prevents race conditions during deployment.

Deployment Process
Key Pair Generation
First, we generate a secure SSH key pair to access our EC2 instances.
aws ec2 create-key-pair \
--key-name devops-project-8-keypair \
--region us-west-2 \
--query 'KeyMaterial' \
--output text > devops-project-8-keypair.pem

Remote Backend Storage
We create an AWS S3 bucket to store the sensitive terraform.tfstate file remotely.
aws s3api create-bucket \
--bucket my-terraform-state-himan-001 \
--region us-west-2 \
--create-bucket-configuration LocationConstraint=us-west-2State Locking
DynamoDB is used to lock the state file, preventing multiple pipelines from modifying infrastructure simultaneously.
aws dynamodb create-table \
--table-name terraform-lock-table \
--attribute-definitions AttributeName=LockID,AttributeType=S \
--key-schema AttributeName=LockID,KeyType=HASH \
--billing-mode PAY_PER_REQUEST \
--region us-west-2
CI/CD Pipelines
Terraform Workflow
Automatically provisions or updates infrastructure on every commit to `main`.

Deployment Workflow
Configures servers, pulls Docker images, and deploys containers using Ansatz playbook.

Build Processor
Github Actions Runner
Observability
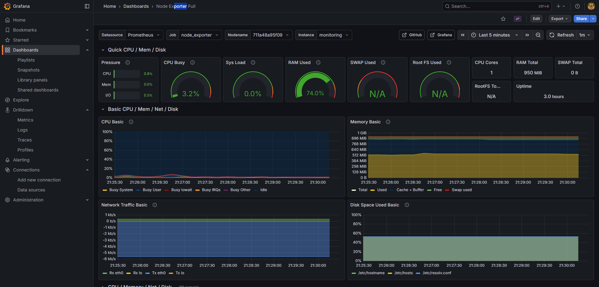
System Metrics
Node Exporter runs on every instance, scraping vital kernel-level metrics. We visualize CPU saturation, memory leaks, and disk I/O bottlenecks.


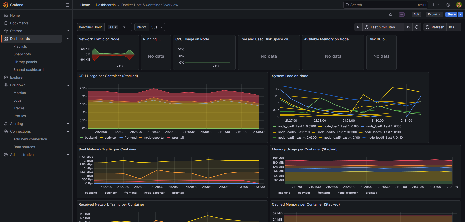
Container Insights
With cAdvisor, we get granular visibility into every container's footprint. We can instantly identify which microservice is consuming excessive resources.
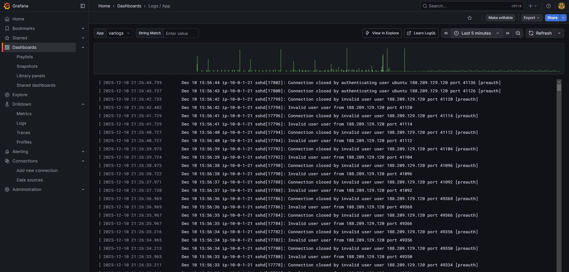
Centralized Logging
No more SSH-ing into servers to `tail -f`. Promtail ships logs to Loki, allowing us to query logs across the entire fleet seamlessly.
